Documentation Index
Fetch the complete documentation index at: https://www.courier.com/docs/llms.txt
Use this file to discover all available pages before exploring further.
Setup
- Create a Datadog account if you don’t have one.
- Generate a Datadog API key.
- Navigate to the Datadog integration page in Courier and enter the API key you generated in step 2.
- Verify that the Datadog site parameter corresponds to the URL of your Datadog instance.
The Datadog integration is forward-only. Courier begins emitting metrics from the moment you activate the integration; it does not backfill historical data.
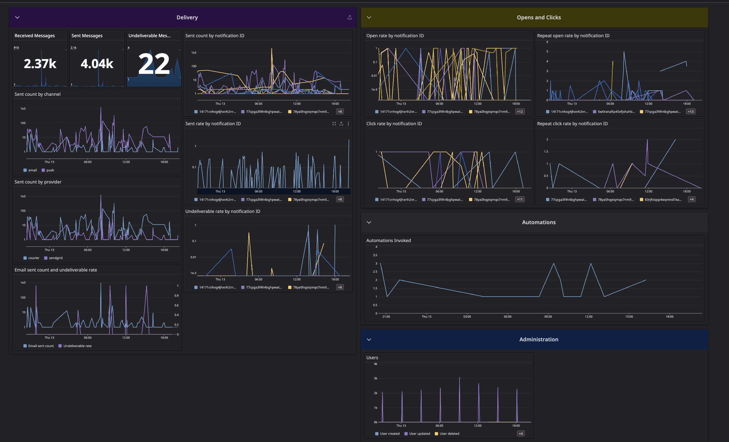
Dashboard
Download the Courier Datadog Dashboard using the link below to easily monitor Courier within Datadog. Download Dashboard JSON
Available Datadog Metrics
Courier sends various metrics to Datadog to help you monitor and track the performance of your notifications. Here are the available metrics:Account Metrics
courier.account.createdcourier.account.deletedcourier.account.updated
Account User Relationship Metrics
courier.account.user.addedcourier.account.user.removedcourier.account.user.updated
Audience Metrics
courier.audience.matchedcourier.audience.unmatched
Automation Metrics
courier.automation.invokedcourier.automation.throttledcourier.automation.digest.triggeredcourier.automation.batch.triggeredcourier.automation.fetch-data-step.errored
Channel Metrics
courier.email.deliveredcourier.email.errorcourier.email.sentcourier.email.undeliverablecourier.sms.deliveredcourier.sms.errorcourier.sms.sentcourier.sms.undeliverablecourier.push.deliveredcourier.push.errorcourier.push.sentcourier.push.undeliverablecourier.direct_message.deliveredcourier.direct_message.errorcourier.direct_message.sentcourier.direct_message.undeliverable
Debug Metric
courier.debug
Inbox Metrics
courier.inbox.connection_attemptcourier.inbox.connection_errorcourier.inbox.reconnection_attemptcourier.inbox.notification_attempt
List Metrics
courier.list.subscribedcourier.list.unsubscribedcourier.list.subscribe.failed
Message Metrics
courier.message.canceledcourier.message.deliveredcourier.message.filteredcourier.message.receivedcourier.message.sentcourier.message.throttledcourier.message.total.clickedcourier.message.total.openedcourier.message.undeliverablecourier.message.unique.clickedcourier.message.unique.openedcourier.message.unique.sentcourier.message.unmappedcourier.message.unroutable
User Metrics
courier.user.createdcourier.user.deletedcourier.user.unsubscribedcourier.user.updatedcourier.user.update.failed
Troubleshooting
| Symptom | Cause | Fix |
|---|---|---|
| No metrics appearing in Datadog | API key incorrect, or Datadog site parameter mismatch | Verify the API key and site parameter match your Datadog instance |
| Metrics start from integration date, not historical | The integration is forward-only | Expected behavior — Courier does not backfill. Enable the integration before you need the data |
| Metrics appear in test but not production (or vice versa) | The integration is configured per environment | Install the Datadog integration in each Courier environment (test and production) separately |
courier.message.* counts don’t match message logs | Metrics are emitted per status transition, not per message | A single message may trigger multiple message.updated metrics as it progresses through statuses |