Documentation Index
Fetch the complete documentation index at: https://www.courier.com/docs/llms.txt
Use this file to discover all available pages before exploring further.
Setup
- Create a New Relic account if you don’t have one.
- Retrieve your License key for your account.
- Login to Courier and navigate to the Channels page.
- Click on New Relic channel and enter the License key from step 2 in the API Key field.
New Relic Metrics Endpoint
You can optionally specify a Metrics Endpoint for your New Relic integration. If no endpoint is provided, the United States (US) endpoint is used.New Relic Logs Endpoint
You can optionally specify a Logs Endpoint for your New Relic integration. If no endpoint is provided, the United States (US) endpoint is used.Dashboard
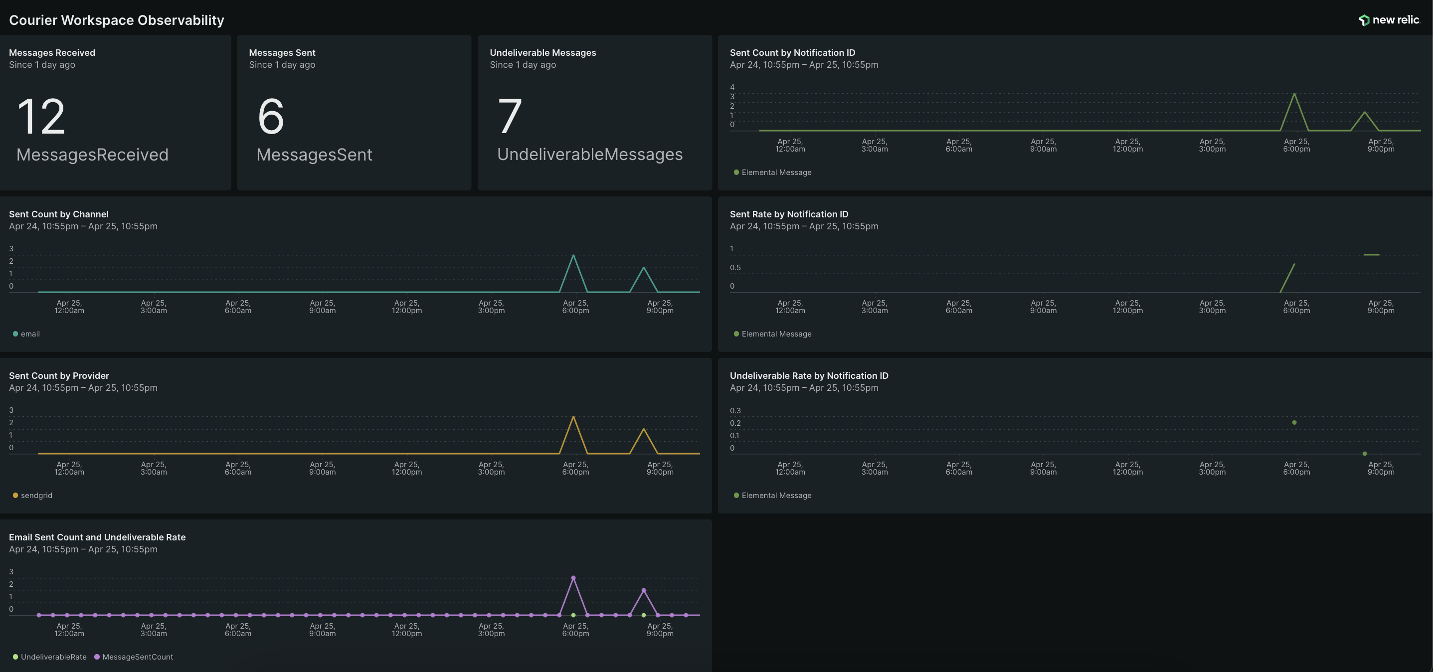
Download the Courier New Relic Dashboard using the link below to easily monitor Courier within New Relic. Download Dashboard JSONDashboard Preview
